YEAP
Master Data Platform
CIM (Common Information Model) based master data management platform where distribution network assets are defined hierarchically. Built on EAV (Entity-Attribute-Value) architecture for dynamic asset attribute definition. Centrally stores data produced by data producers and replicates to other products based on application-level permissions. Per-asset, per-attribute authorization (read, write, view) at the application level.
Request Demo for YEAPKey Features
Modules
Master Data Catalog — CIM-based hierarchical asset definition, EAV dynamic attribute modeling, MQL querying, configurable entity types and relationships
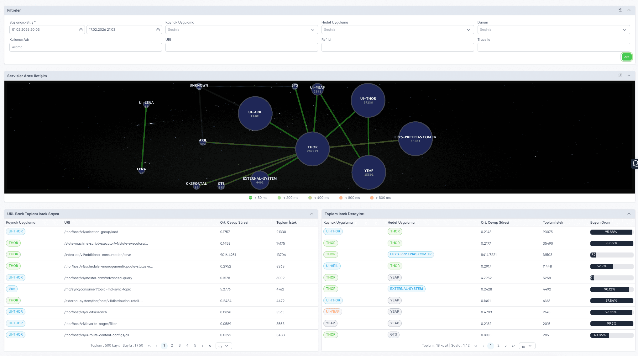
Audit & Tracking — Full audit logging of all data movements and changes, inter-service communication topology, request tracking, data flow visualization
Reporting — Cross-entity correlated queries, configurable search/list/display attribute sets, master data flow monitoring, export and analytics
Screenshots



